
INCH-POUND
MIL-PRF-27/48D
29 September 2009
SUPERSEDING
MIL-PRF-27/48C
7 February 1984
PERFORMANCE SPECIFICATION SHEET
TRANSFORMERS, POWER, 1.5 VOLT AMPERES, 400 HZ
This specification is approved for use by all Departments
and Agencies of the Department of Defense.
The requirements for acquiring the transformers described
herein shall consist of this specification and MIL-PRF-27.
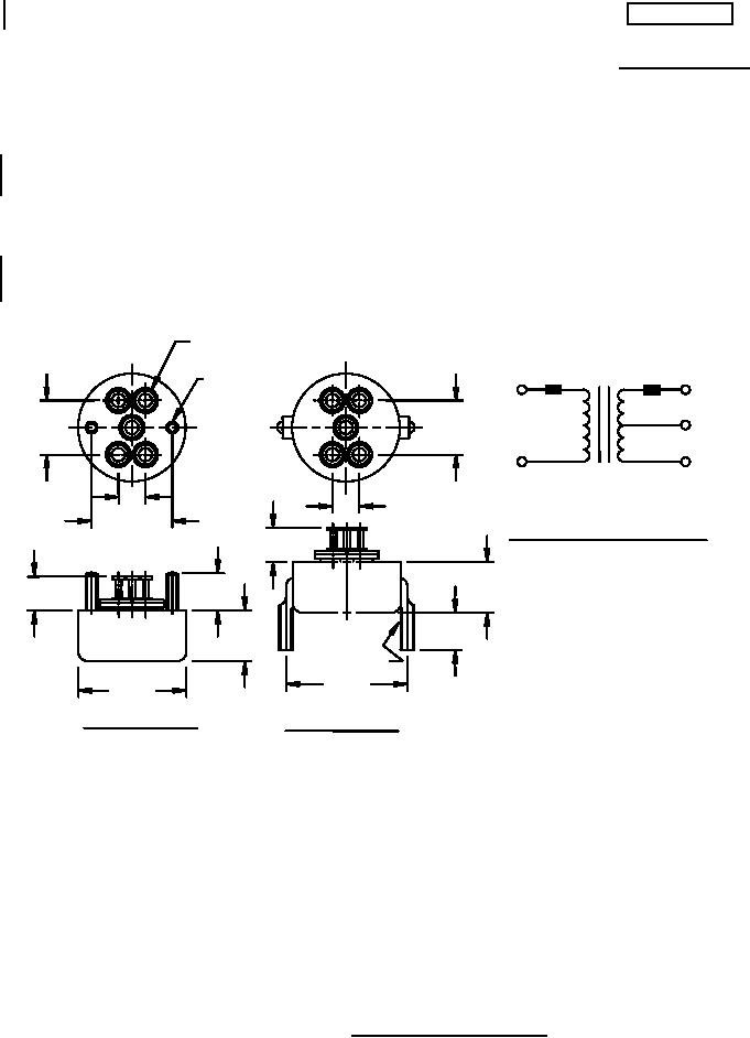
.234 DIA.
MAX.
.112-40 UNC-2A
3
1
1
2
2
1
2-MTG. STUDS
"X" VOLTAGE CT
3
3
115V
4 "X" mA OR A
.500
.500
400 Hz
4
5
4
5
5
2
MAX W. V. "X" V
.250
MAX ALT 70,000
.250
(SEE TABLE I FOR VALUE OF "X"
.750
CIRCUIT DIAGRAM AND MARKING
.312
MAX.
Inches
mm
.469
.344
.312
.031
0.79
± .031
± 0.31
MAX.
.112
2.84
.138
3.51
.344
.469
± .031
.234
5.94
± .031
.250
6.35
.138-32 UNC-2A
.312
7.92
1.125
1.000
.344
8.74
± .031
± .031
.500
12.70
CONFIGURATION A
CONFIGURATION B
.750
19.05
.812
20.62
1.000
25.40
1.125
28.58
NOTES:
1. Dimensions are in inches.
2. Metric equivalents are given for general information only.
3. Tolerance on terminal position dimensions is ±.015 (0.38 mm).
4. Marking shall be on the side of the case.
5. Terminals are color coded for permanent identification in addition to terminal marking shown.
6. Secondary electrical values shall be marked as specified in table I, as applicable.
FIGURE 1. Dimensions and configuration.
AMSC N/A
FSC 5950
For Parts Inquires submit RFQ to Parts Hangar, Inc.
© Copyright 2015 Integrated Publishing, Inc.
A Service Disabled Veteran Owned Small Business